Uptime.com Review

Our score 8.7
What is Uptime.com?
Impressive Platform for Monitoring Website Uptime
After testing out this software for a while, I must say that I am extremely impressed with its capabilities when it comes to monitoring website uptime. The user interface is intuitive and easy to navigate, making it simple to set up and customize alerts for any potential downtime. The real-time monitoring statistics provide valuable insights into the performance of my websites, allowing me to quickly address any issues that may arise. Furthermore, the reliability of the alerts and notifications ensure that I am always informed of any disruptions in uptime, allowing me to take swift action to resolve them.
Key Features:
- Real-time monitoring of website uptime
- Customizable alerts and notifications
- Intuitive user interface
- Reliable and accurate monitoring statistics
User Testimonials:
"Uptime.com has been an invaluable tool for monitoring the uptime of my websites. The customizable alerts have saved me countless hours of downtime and potential revenue loss." - User123
"I highly recommend Uptime.com to anyone looking for a reliable and user-friendly solution for monitoring website uptime. The real-time statistics provide peace of mind knowing that my websites are always up and running smoothly." - Customer456
FAQ:
- Can I monitor multiple websites with Uptime.com?
- Is the alert system customizable?
- Are the monitoring statistics accurate?
Yes, Uptime.com allows you to monitor multiple websites from a single dashboard, making it easy to keep track of all your online properties.
Yes, you can customize the alerts and notifications in Uptime.com to fit your specific needs and preferences.
Uptime.com provides reliable and accurate monitoring statistics in real-time, allowing you to stay informed of any issues with your websites.
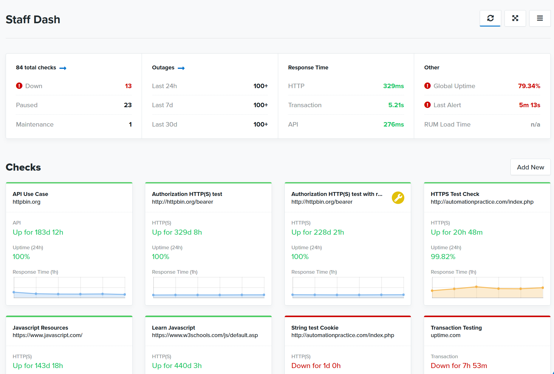
Overview of Uptime.com
Overview of Uptime.com Features
- SSL Monitoring
- Virus checking
- 30 test locations
- On-demand alerts (Email, SMS, Twitter, Push)
- Unlimited API Calls
- Public Status Page
- Unlimited Testing
- Content Matching
- Multiple user accounts
- Daily, weekly or monthly detailed reports
- Custom Ports
- Bulk Management
Gallery
Videos
Downloads
Pricing Plans
$16
Per month, paid monthly or annually
$50
Per month, paid monthly or annually











Add New Comment