Hitsteps Web Analytics Review

Our score 8.8
What is Hitsteps Web Analytics?
Hitsteps Web Analytics Review
I recently had the opportunity to test out a powerful software solution that falls under the categories of Digital Analytics Software and Heat Maps Software. With its extensive range of features and user-friendly interface, this tool has truly impressed me. Below, I will provide an in-depth review of this game-changing software.
User-Friendly Interface
One of the first things I noticed about this software is its intuitive interface. The user experience is seamless, making it incredibly easy to navigate and utilize the various features. Whether you are a beginner or an experienced user, you will appreciate the simplicity and efficiency this software offers.
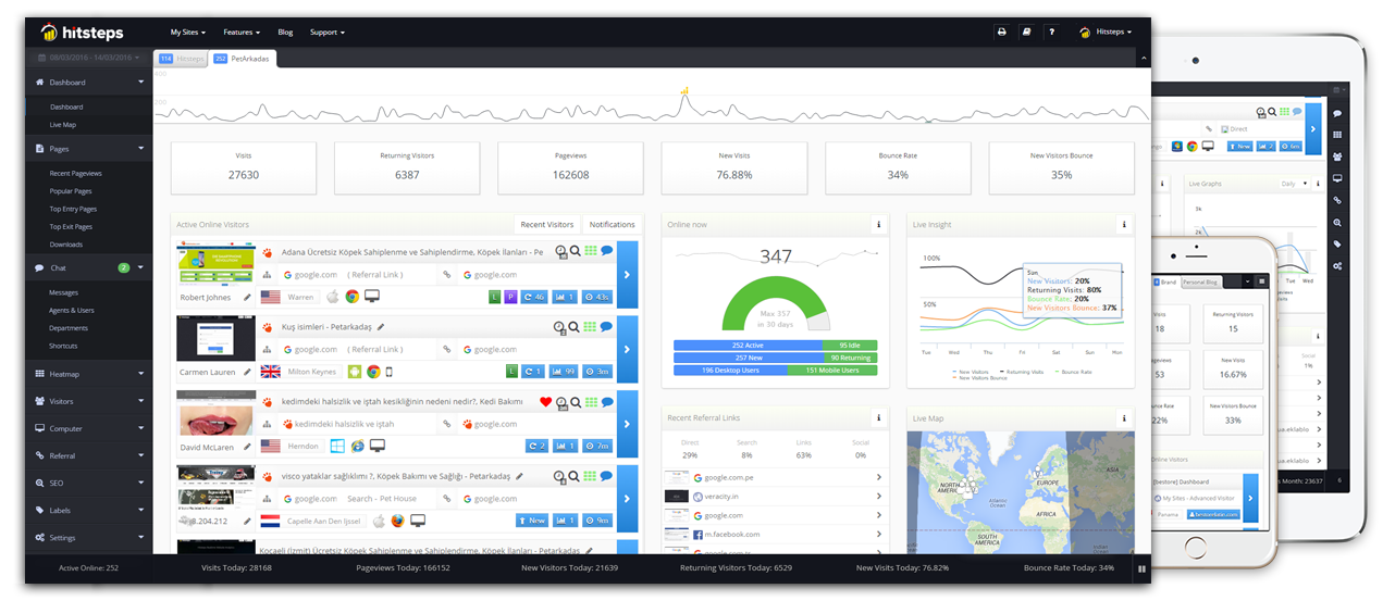
Comprehensive Web Analytics
When it comes to analyzing website performance, this software goes above and beyond. With its advanced web analytics capabilities, you can gain valuable insights into your audience, traffic sources, and behavior. The detailed reports provided give you a clear understanding of how your website is performing and where improvements can be made.
Accurate Heat Maps
The heat maps feature offered by this software is a game-changer for any business. With visual representations of where visitors are clicking, scrolling, and spending the most time on your website, you can optimize your layout and design to increase conversions. The accuracy of these heat maps is impressive and provides valuable data for making data-driven decisions.
Real-Time Visitor Tracking
A key feature of this software is its real-time visitor tracking. You can monitor active visitors on your website in real-time, gaining insights into their location, behavior, and referral sources. This information allows you to make on-the-fly adjustments to your marketing strategies and website content, maximizing engagement and conversions.
Integration with Third-Party Tools
Another standout feature of this software is its seamless integration with popular third-party tools. Whether you want to connect your email marketing platform, CRM, or e-commerce platform, this software has you covered. The ability to consolidate data from multiple sources in one centralized dashboard is a time-saving and productivity-enhancing feature for any marketer or business owner.
Key Features:
- User-friendly interface
- Comprehensive web analytics
- Accurate heat maps
- Real-time visitor tracking
- Integration with third-party tools
FAQ:
- Is this software suitable for beginners?
- Can I integrate this software with my existing tools?
- Does this software provide real-time visitor tracking?
- Can I create accurate heat maps using this software?
Absolutely! The user-friendly interface makes it easy for beginners to navigate and utilize the various features of this software.
Yes, this software seamlessly integrates with popular third-party tools, allowing you to consolidate data from multiple sources.
Yes, one of the key features of this software is its real-time visitor tracking, giving you insights into visitor behavior and engagement.
Yes, the heat maps feature offered by this software provides accurate visual representations of visitor click and scroll activity on your website.
Overview of Hitsteps Web Analytics
Overview of Hitsteps Web Analytics Features
- Recent Visitors
- Page Analysis
- Heat Maps
- In Depth Sources
- Keyword Analytics
- Download & External Link Tracking
- White Label
- Profile Visualizing
- Cross Device Users
- Email Reporting
- Top Referrals
- Multiple Site and User Engagement
- WordPress Email Integration
- Live Map
- Entry/Exit Page Reporting
- Live Support With Visitors
- Detailed Information
- Download Reports
- Country Tracking
- HTTPS Tracking
- Invisible Counters
- iPhone, iPad & Android Support
- Recent Searches
- Browsers Used
- Live Dashboard















Add New Comment